Перейти к основному содержимому
Перейти к основному содержимому

Визуализации и панели мониторинга с ClickStack

ClickStack поддерживает визуализацию событий и имеет встроенные средства построения графиков в ClickStack UI (HyperDX). Эти графики можно добавлять на панели мониторинга для совместного использования с другими пользователями.

Визуализации могут создаваться на основе трейсов, метрик, логов или любых пользовательски определённых широких схем событий.

Создание визуализаций

Интерфейс Chart Explorer в HyperDX позволяет вам визуализировать метрики, трейсы и логи во времени, что упрощает создание быстрых визуализаций для анализа данных. Этот интерфейс также используется при создании дашбордов. В следующем разделе пошагово разбирается процесс создания визуализации с помощью Chart Explorer.

Каждая визуализация начинается с выбора источника данных, затем метрики с необязательными фильтрами и полями group by. Концептуально визуализации в HyperDX соответствуют SQL-запросу с GROUP BY под капотом — вы задаёте метрики для агрегации по выбранным измерениям.

Генерация графиков с помощью AI

ClickStack также поддерживает создание графиков по запросам на естественном языке с помощью функции text-to-chart. Опишите, что вы хотите увидеть, и ClickStack автоматически сгенерирует визуализацию.

Например, можно построить график количества ошибок (count()) с группировкой по имени сервиса.

В примерах ниже используется удалённый набор данных, доступный по адресу sql.clickhouse.com, описанный в руководстве "Remote Demo Dataset". Вы также можете воспроизвести эти примеры, посетив play-clickstack.clickhouse.com.

Переход к Chart Explorer

Выберите Chart Explorer в левом меню.

Chart Explorer

Создание визуализации

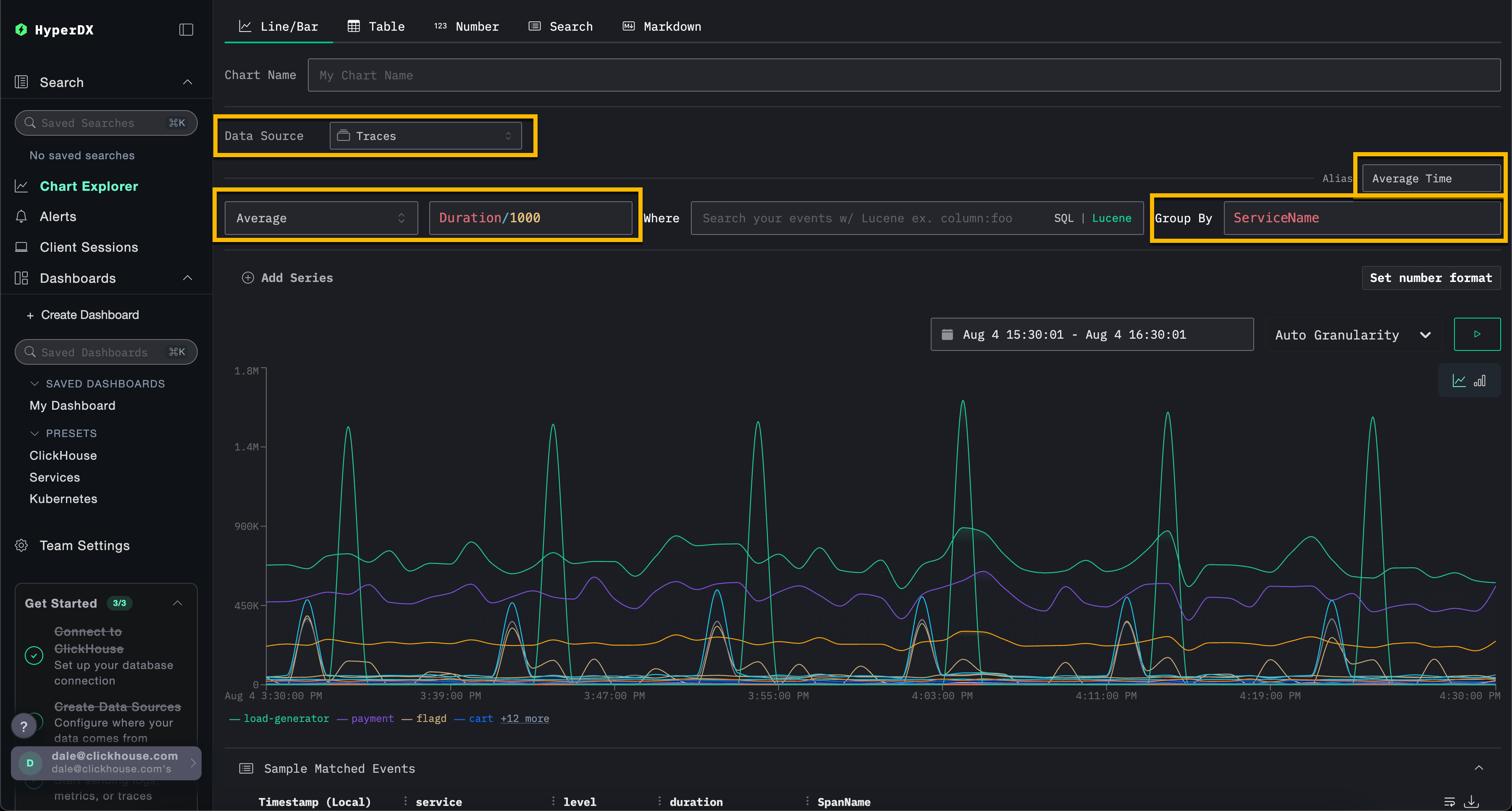
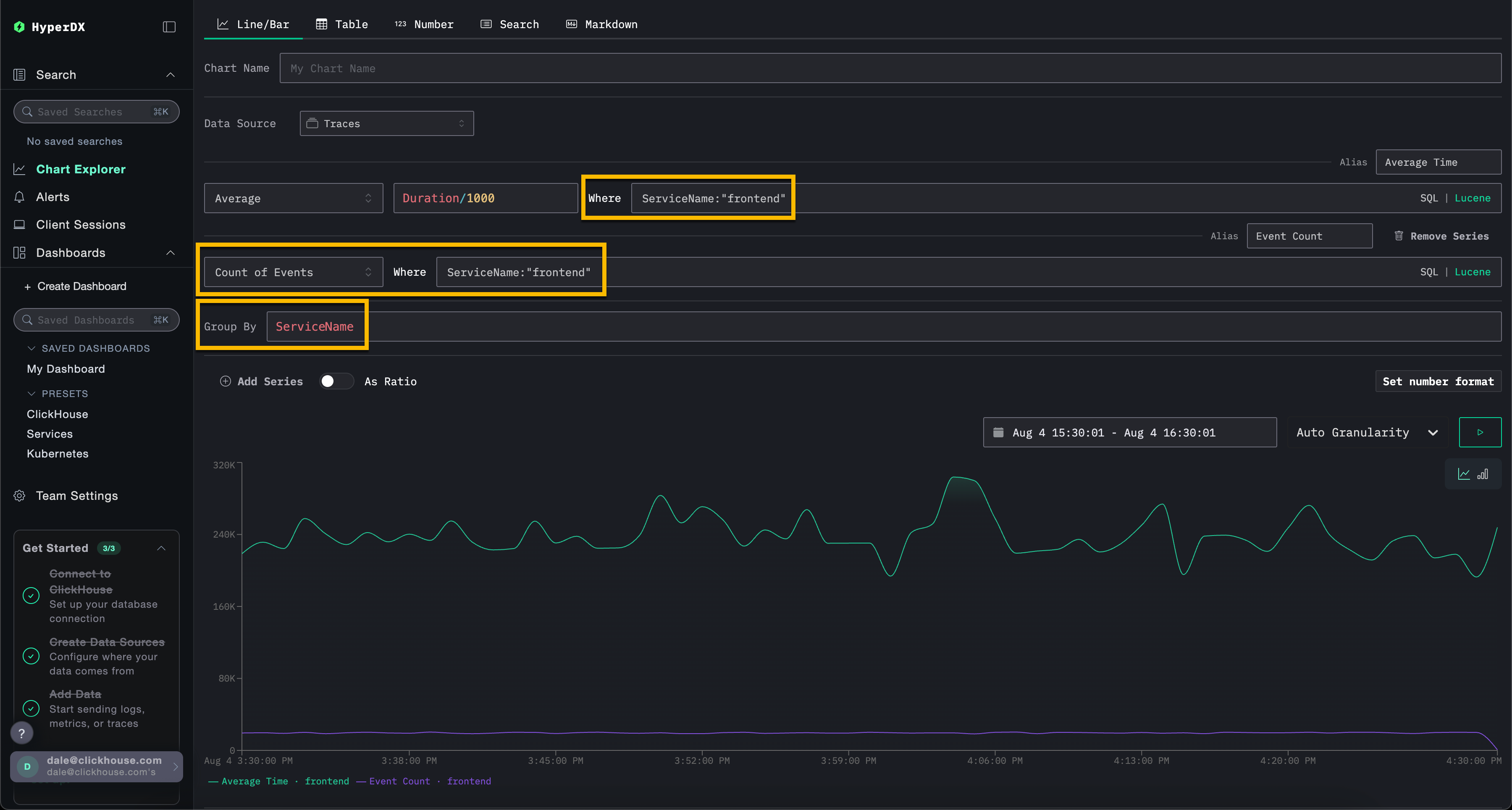
В примере ниже мы строим график средней длительности запроса во времени по имени сервиса. Для этого пользователю необходимо указать метрику, столбец (который может быть SQL-выражением) и поле агрегации.

Выберите тип визуализации Line/Bar в верхнем меню, затем набор данных Traces (или Demo Traces, если используется play-clickstack.clickhouse.com). Заполните следующие значения:

  • Metric: Average
  • Column: Duration/1000
  • Where: <empty>
  • Group By: ServiceName
  • Alias: Average Time
Простая визуализация

Обратите внимание, что вы можете фильтровать события с помощью SQL-выражения WHERE или синтаксиса Lucene, а также задавать интервал времени, за который должны отображаться события. Также поддерживаются несколько серий данных.

Например, отфильтруйте сервис frontend, добавив фильтр ServiceName:"frontend". Добавьте вторую серию для подсчёта количества событий во времени с псевдонимом Count, нажав Add Series.

Простая визуализация 2
Примечание

Визуализации можно создавать из любого источника данных — метрик, трейсов или логов. ClickStack рассматривает всё это как широкие события (wide events). Любой числовой столбец может быть отображён во времени, а столбцы типов string, date или numeric могут использоваться для группировок.

Этот унифицированный подход позволяет вам строить дашборды по всем типам телеметрии с использованием согласованной и гибкой модели.

Создание панелей мониторинга

Панели мониторинга позволяют группировать связанные визуализации, давая пользователям возможность сравнивать метрики и исследовать закономерности бок о бок, чтобы выявлять потенциальные первопричины проблем в системах. Эти панели мониторинга можно использовать для разовых расследований или сохранять для постоянного мониторинга.

Глобальные фильтры могут применяться на уровне панели мониторинга и автоматически распространяются на все визуализации внутри него. Это обеспечивает единообразное детализированное исследование диаграмм и упрощает корреляцию событий между сервисами и типами телеметрии.

Ниже мы создаем панель мониторинга с двумя визуализациями, используя источники данных логов и трейсинга. Эти шаги можно воспроизвести на play-clickstack.clickhouse.com или локально, подключившись к набору данных, размещенному на sql.clickhouse.com, как описано в руководстве "Remote Demo Dataset".

Переход к разделу Dashboards

Выберите Dashboards в левом меню. Затем нажмите New Dashboard, чтобы создать временную или сохраненную панель мониторинга.

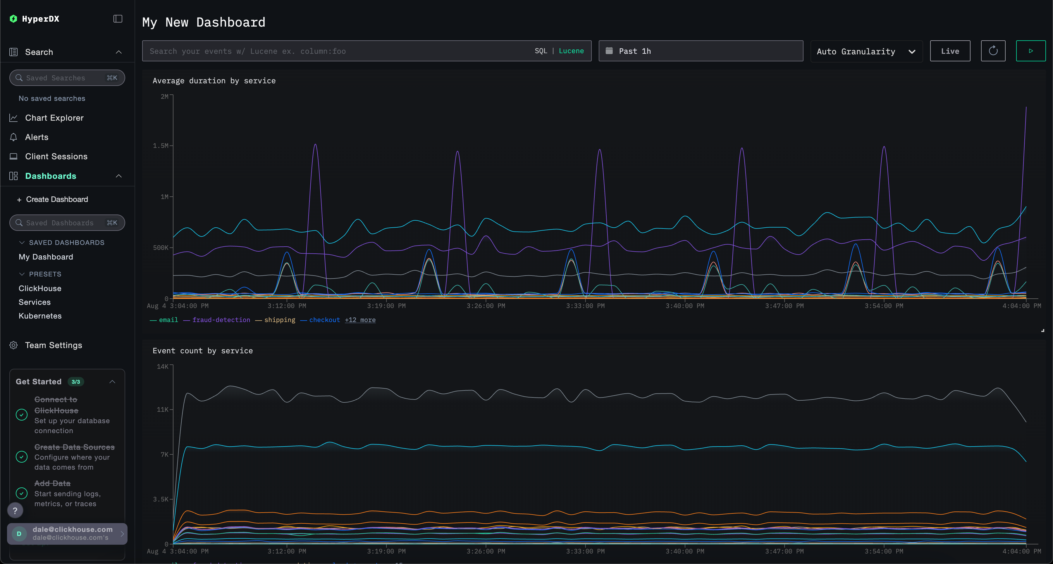
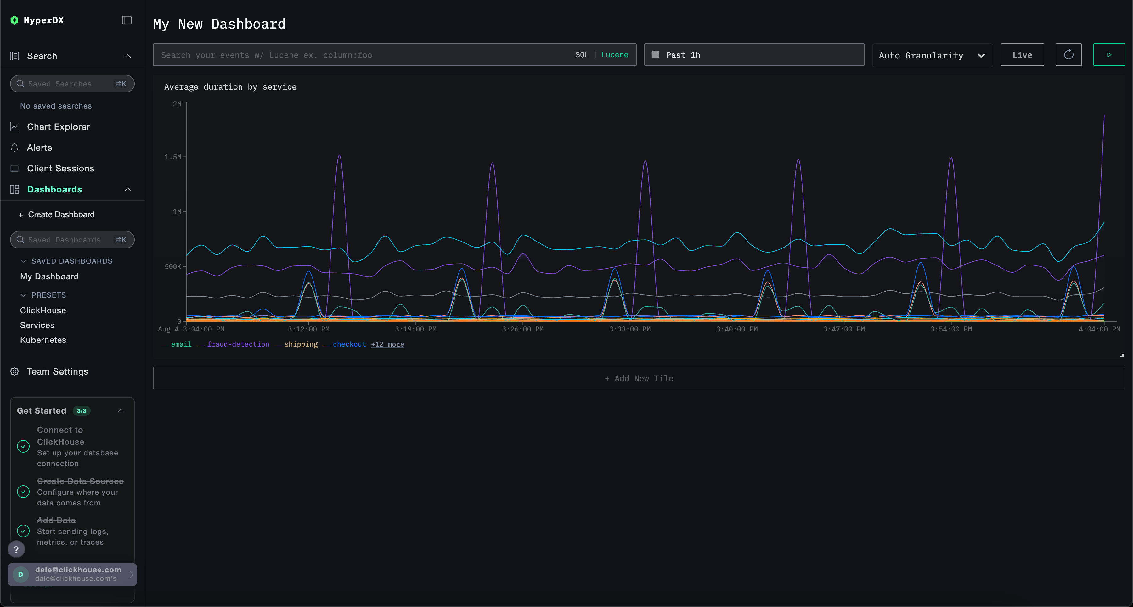
Создание панели мониторинга

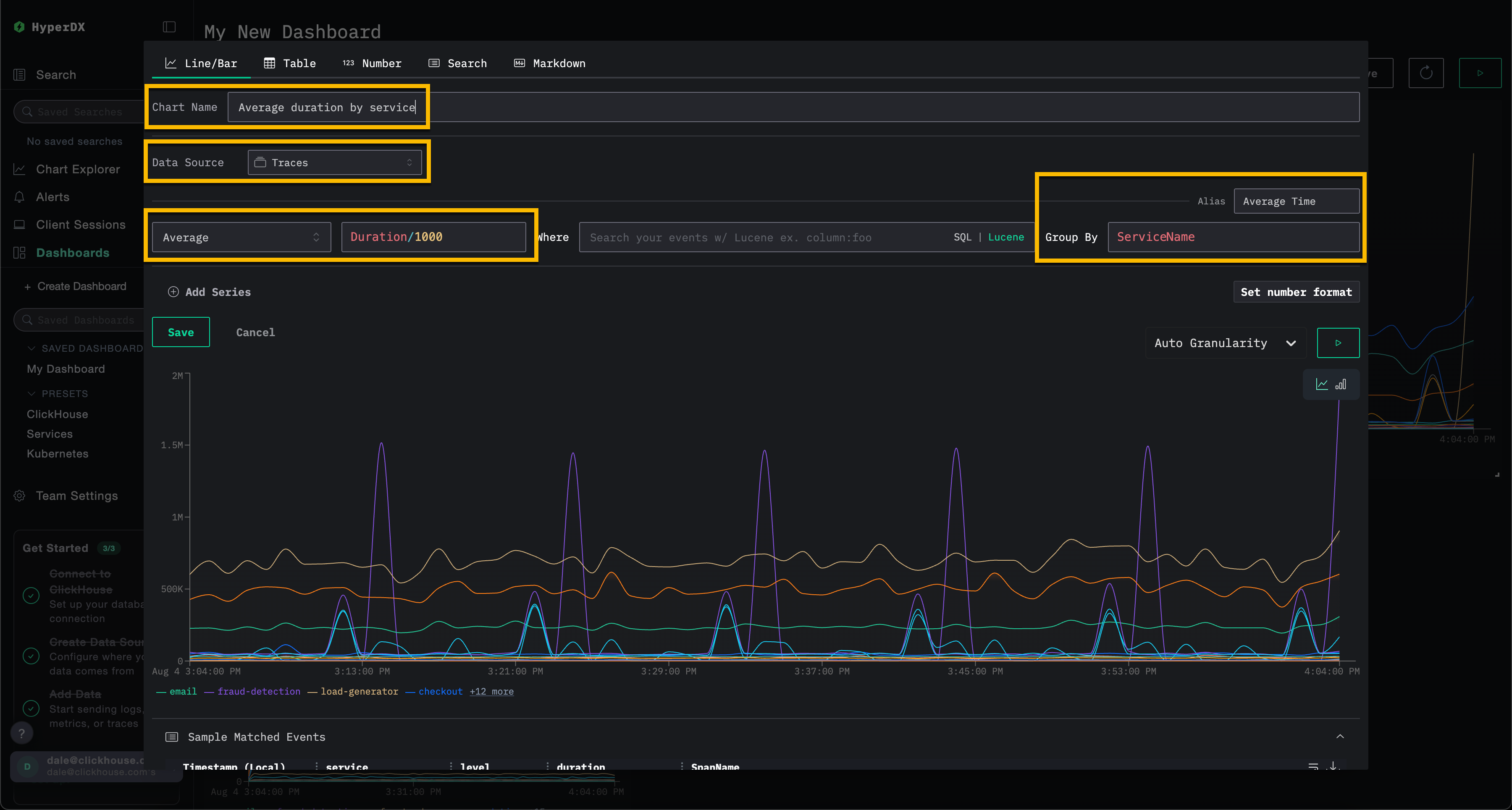
Создание визуализации – среднее время запроса по сервисам

Выберите Add New Tile, чтобы открыть панель создания визуализации.

Выберите тип визуализации Line/Bar в верхнем меню, а затем набор данных Traces (или Demo Traces, если используете play-clickstack.clickhouse.com). Заполните следующие значения, чтобы создать график, показывающий среднюю длительность запросов во времени по имени сервиса:

  • Chart Name: Average duration by service
  • Metric: Average
  • Column: Duration/1000
  • Where: <empty>
  • Group By: ServiceName
  • Alias: Average Time

Нажмите кнопку play перед тем, как нажать Save.

Создание визуализации панели мониторинга

Измените размер визуализации так, чтобы она занимала всю ширину панели мониторинга.

Панель мониторинга с визуализациями

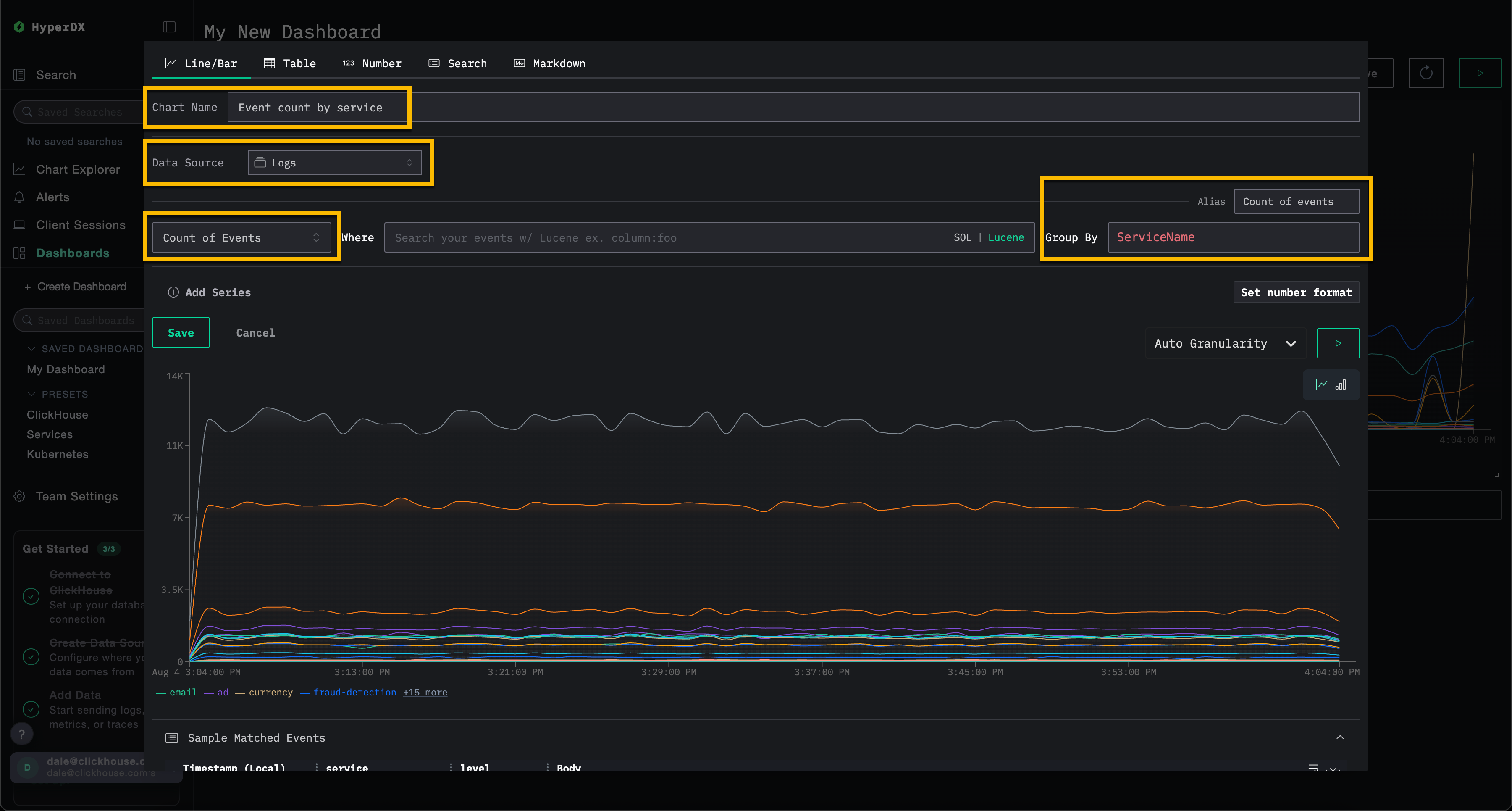
Создание визуализации – события во времени по сервисам

Выберите Add New Tile, чтобы открыть панель создания визуализации.

Выберите тип визуализации Line/Bar в верхнем меню, а затем набор данных Logs (или Demo Logs, если используете play-clickstack.clickhouse.com). Заполните следующие значения, чтобы создать график, показывающий количество событий во времени по имени сервиса:

  • Chart Name: Event count by service
  • Metric: Count of Events
  • Where: <empty>
  • Group By: ServiceName
  • Alias: Count of events

Нажмите кнопку play перед тем, как нажать Save.

Визуализация панели монито�ринга 2

Измените размер визуализации так, чтобы она занимала всю ширину панели мониторинга.

Панель мониторинга с визуализациями 2

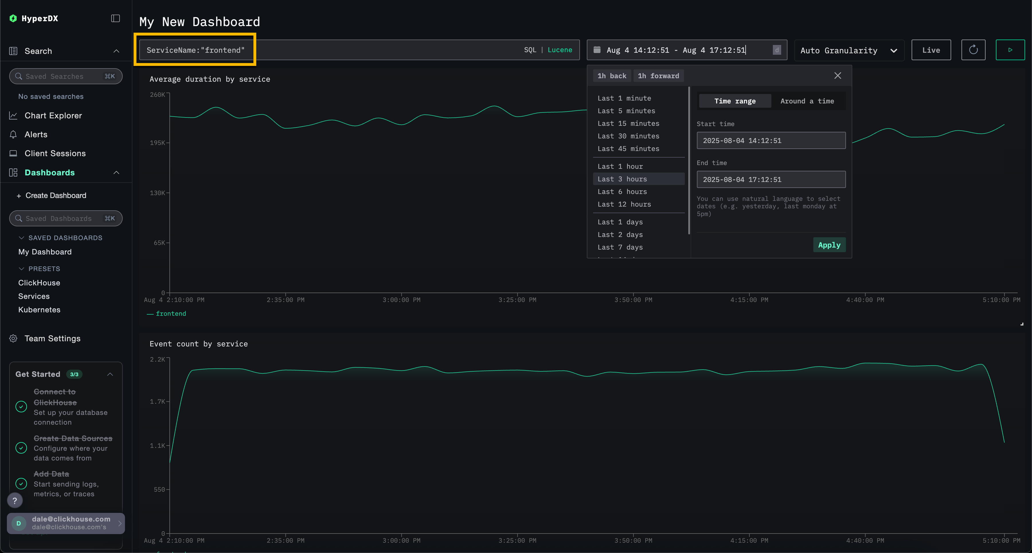
Фильтрация панели мониторинга

Фильтры Lucene или SQL, а также диапазон времени могут применяться на уровне панели мониторинга и будут автоматически распространяться на все визуализации.

Панель мониторинга с фильтрацией

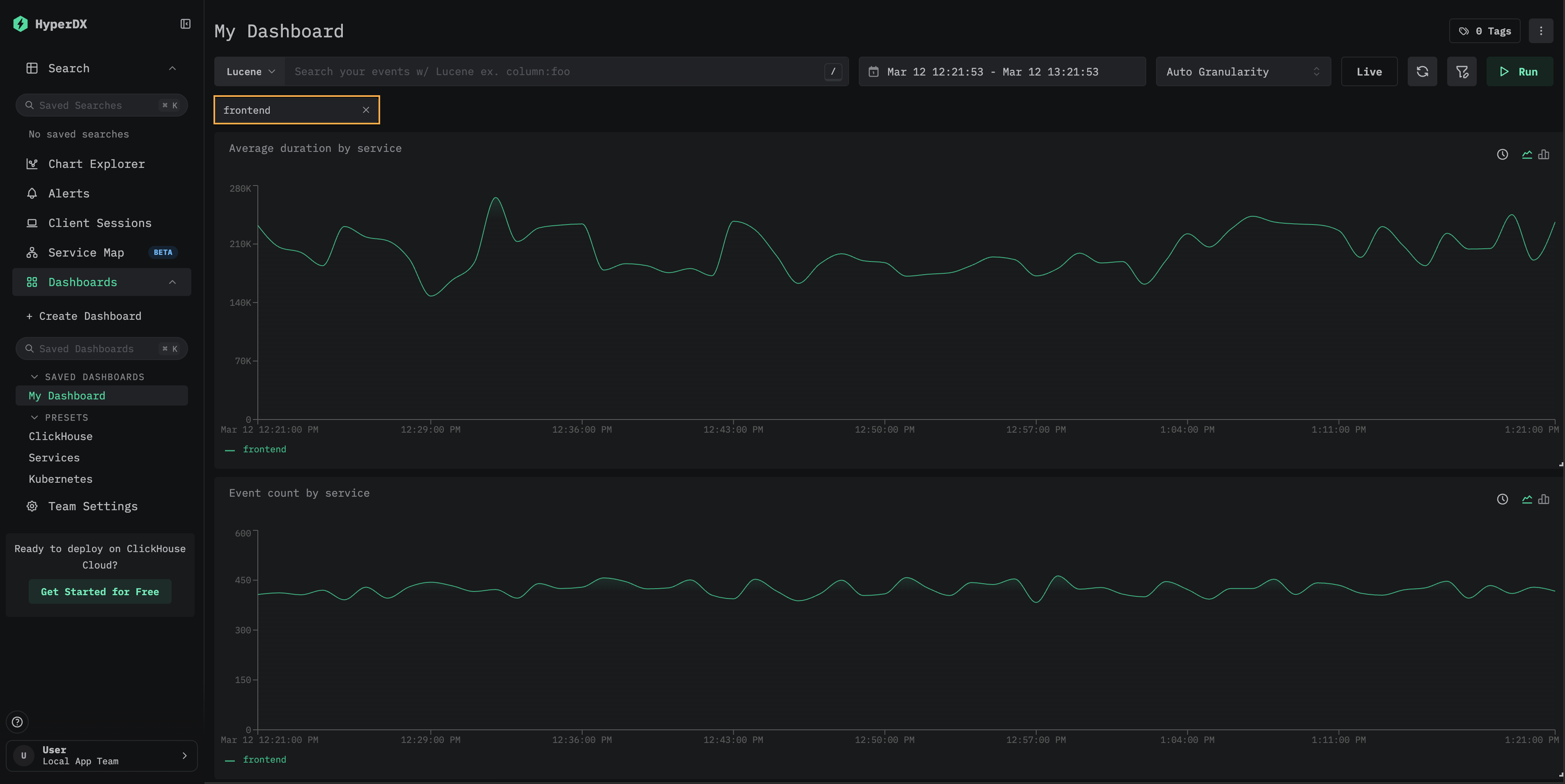
Для демонстрации примените Lucene-фильтр ServiceName:"frontend" к панели мониторинга и измените окно времени на период за последние 3 часа. Обратите внимание, что визуализации теперь отражают данные только сервиса frontend.

Панель мониторинга будет сохранена автоматически. Чтобы задать имя панели мониторинга, выберите заголовок и измените его, после чего нажмите Save Name.

Сохранение панели мониторинга

Панели мониторинга — редактирование визуализаций

Чтобы удалить, отредактировать или продублировать визуализацию, наведите на неё курсор мыши и используйте соответствующие кнопки.

Редактирование панели мониторинга

Панели мониторинга — список и поиск

Панели мониторинга доступны на странице панелей мониторинга. Они сгруппированы по тегам; встроенные поиск и фильтрация позволяют быстро находить нужные панели мониторинга.

Панели мониторинга можно добавлять в избранное для быстрого доступа на боковой панели и в верхней части страницы со списком. Избранное индивидуально для каждого пользователя.

Поиск по панелям мониторинга

Панели мониторинга — назначение тегов

Вы можете добавлять теги к дашбордам и сохранённым поисковым запросам, чтобы упростить их организацию. Теги — это гибкий инструмент для классификации и фильтрации в соответствии с вашими потребностями.

Как работают теги

  • Организация: Теги отображаются в левой панели, где дашборды и сохранённые поисковые запросы группируются по назначенным тегам
  • Несколько тегов: Вы можете добавить один или несколько тегов к одному объекту для более точной категоризации
  • Автоматическое создание: Если вы назначите тег, которого ещё не существует, он будет создан автоматически
  • Простое управление: Вы можете добавлять или удалять теги в любое время, чтобы изменять структуру организации рабочего пространства

Это упрощает поиск связанных объектов и поддержание организованного рабочего пространства по мере роста вашей коллекции.

Теги в сохранённом поиске

Вы также можете выбрать несколько тегов, чтобы фильтровать и просматривать объекты в разных категориях:

Несколько тегов, выбранных на дашборде

Пользовательские фильтры

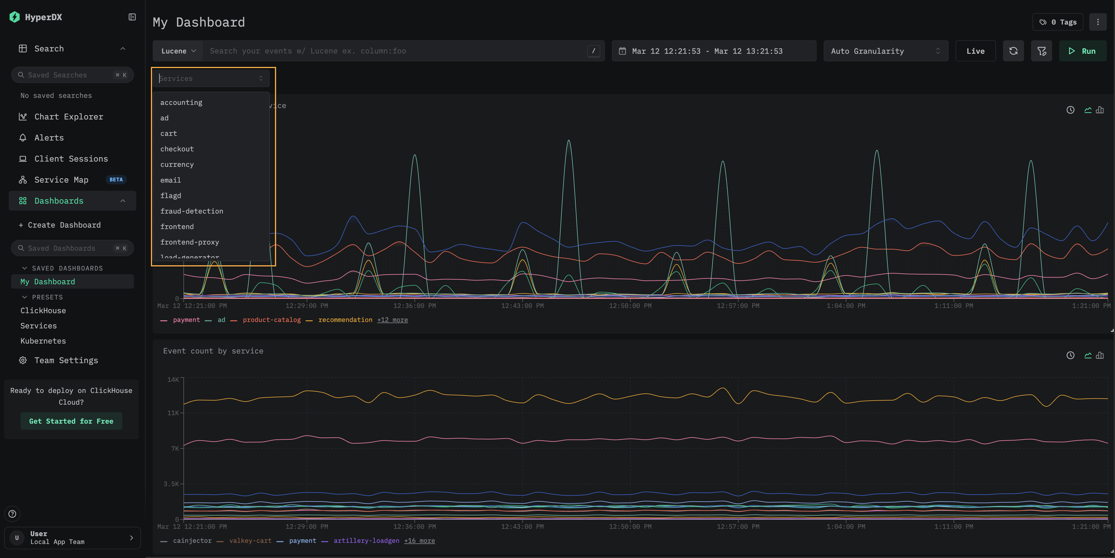
Помимо текстовых фильтров, доступных на всех панелях мониторинга, сохраненные панели мониторинга поддерживают пользовательские выпадающие фильтры, которые заполняются данными из ClickHouse. Это удобные, многократно используемые элементы управления фильтрацией, позволяющие пользователям панели мониторинга фильтровать данные без ручного ввода выражений.

Выпадающий фильтр Services, показывающий доступные имена сервисов

Следующие шаги показывают, как добавить пользовательский фильтр на панель мониторинга, созданную в разделе "Создание панелей мониторинга".

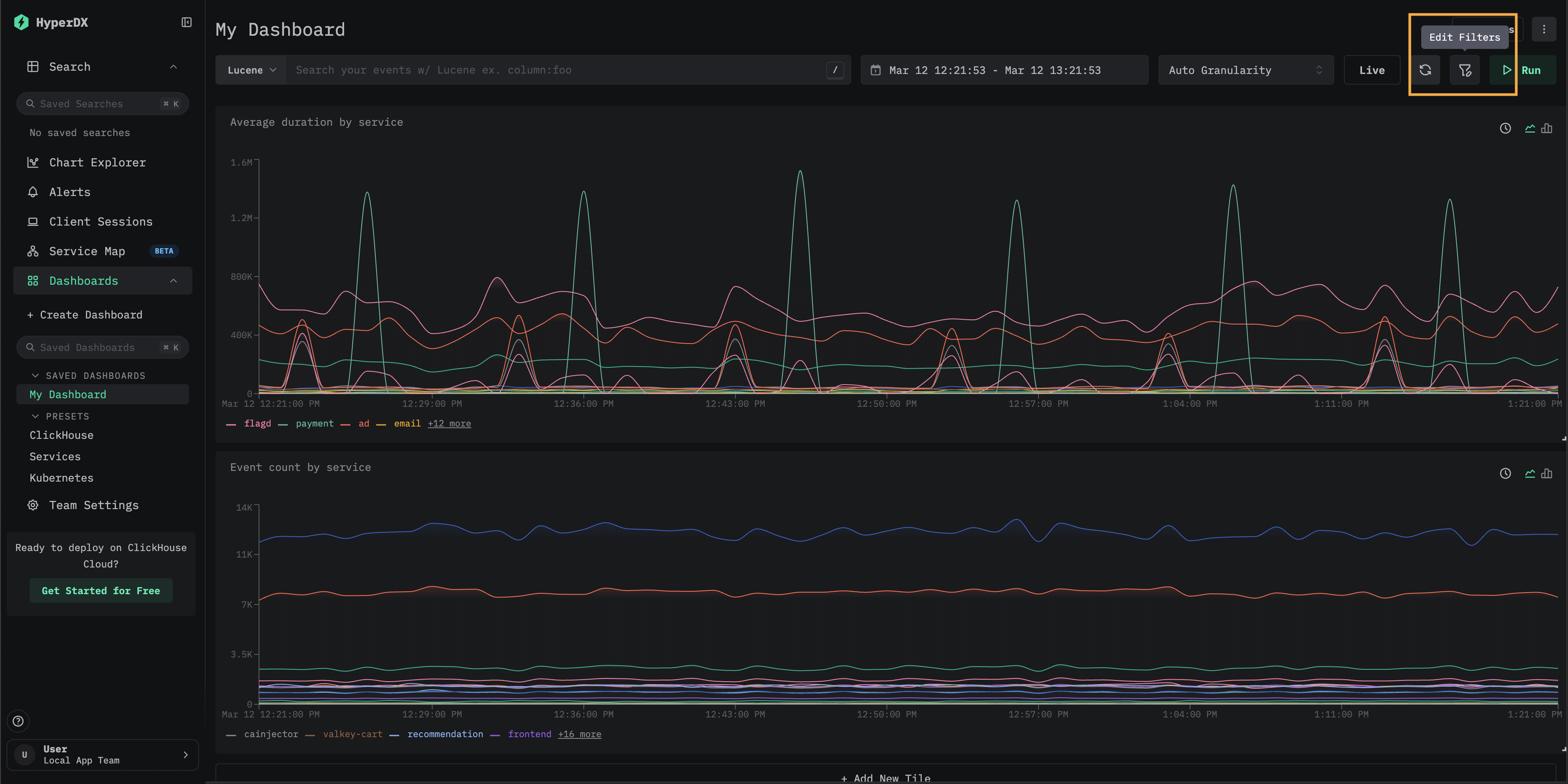
Откройте диалоговое окно Edit Filters

Откройте сохраненную панель мониторинга и выберите Edit Filters на панели инструментов.

Кнопка Edit Filters на панели инструментов панели мониторинга

Добавьте новый фильтр

Нажмите Add new filter. Настройте фильтр: укажите Name, выберите Data source и введите Filter expression — SQL-столбец или выражение, уникальные значения которого будут заполнять выпадающий список. Затем нажмите Save filter.

Например, чтобы добавить фильтр сервисов для данных трейсов, используйте ServiceName в качестве выражения фильтра и источник данных Traces. Поле "Dropdown values filter" необязательно и позволяет ограничить, какие значения будут отображаться в выпадающем списке.

Диалоговое окно Add filter с полями Name, Data source и Filter expression

Модальное окно Filters показывает все настроенные фильтры для панели мониторинга. Здесь можно изменить или удалить существующие фильтры, а также добавить новые.

Модальное окно Filters, показывающее настроенный фильтр Services

Используйте фильтр

Закройте модальное окно Filters. Новый выпадающий фильтр появится под строкой поиска. Нажмите на него, чтобы увидеть доступные значения, затем выберите одно из них, чтобы применить фильтрацию ко всем визуализациям на панели мониторинга.

Панель мониторинга, отфильтрованная по сервису frontend

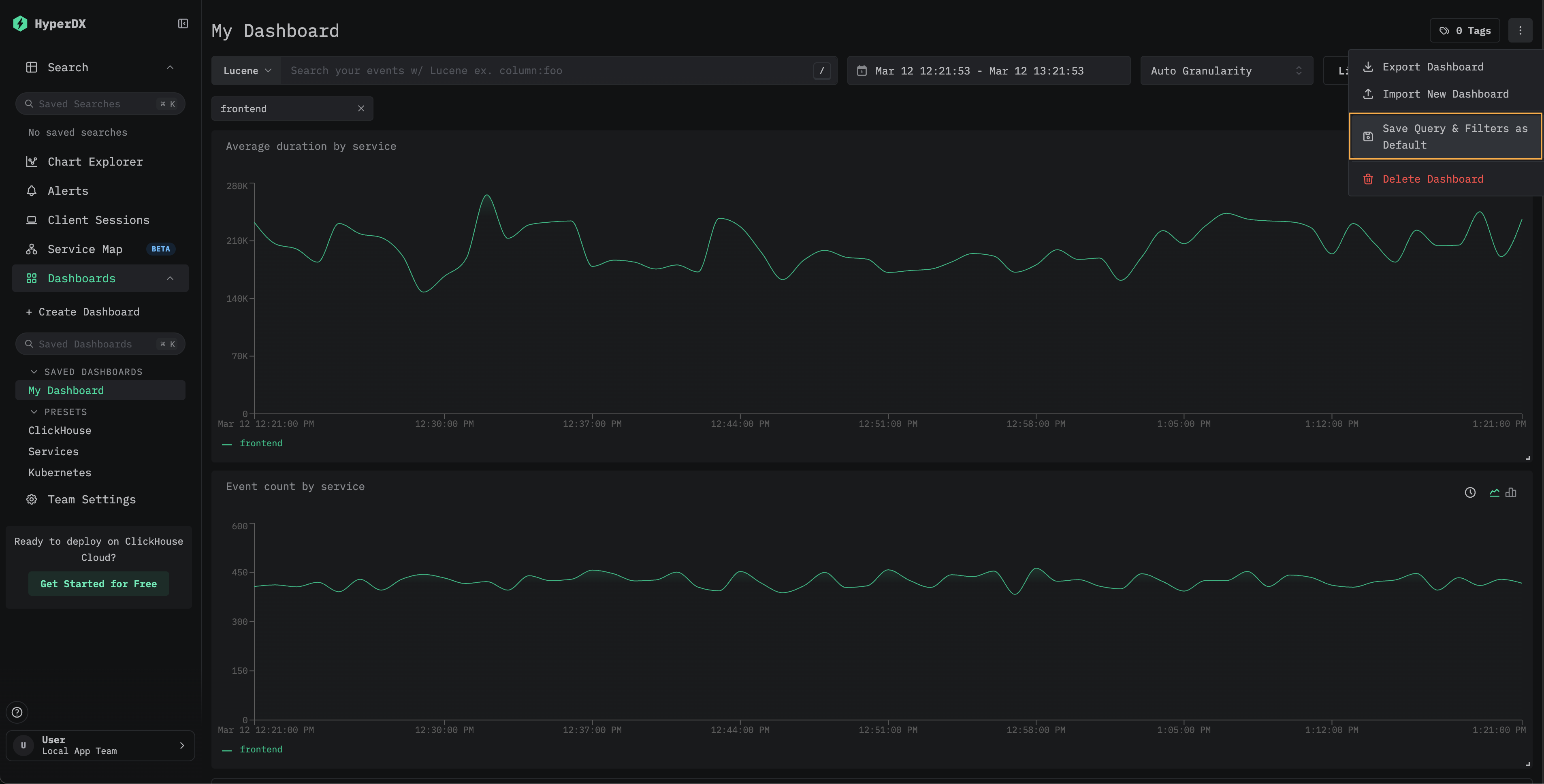
(Необязательно) Сохраните значения фильтра по умолчанию

Чтобы сохранить выбранное значение фильтра как значение по умолчанию для панели мониторинга, выберите Save Query & Filters as Default в меню панели мониторинга. После этого панель мониторинга всегда будет открываться с примененными выбранными фильтрами. Чтобы сбросить это поведение, выберите Remove Default Query & Filters в том же меню.

Меню панели мониторинга с параметром Save Query and Filters as Default
Примечание

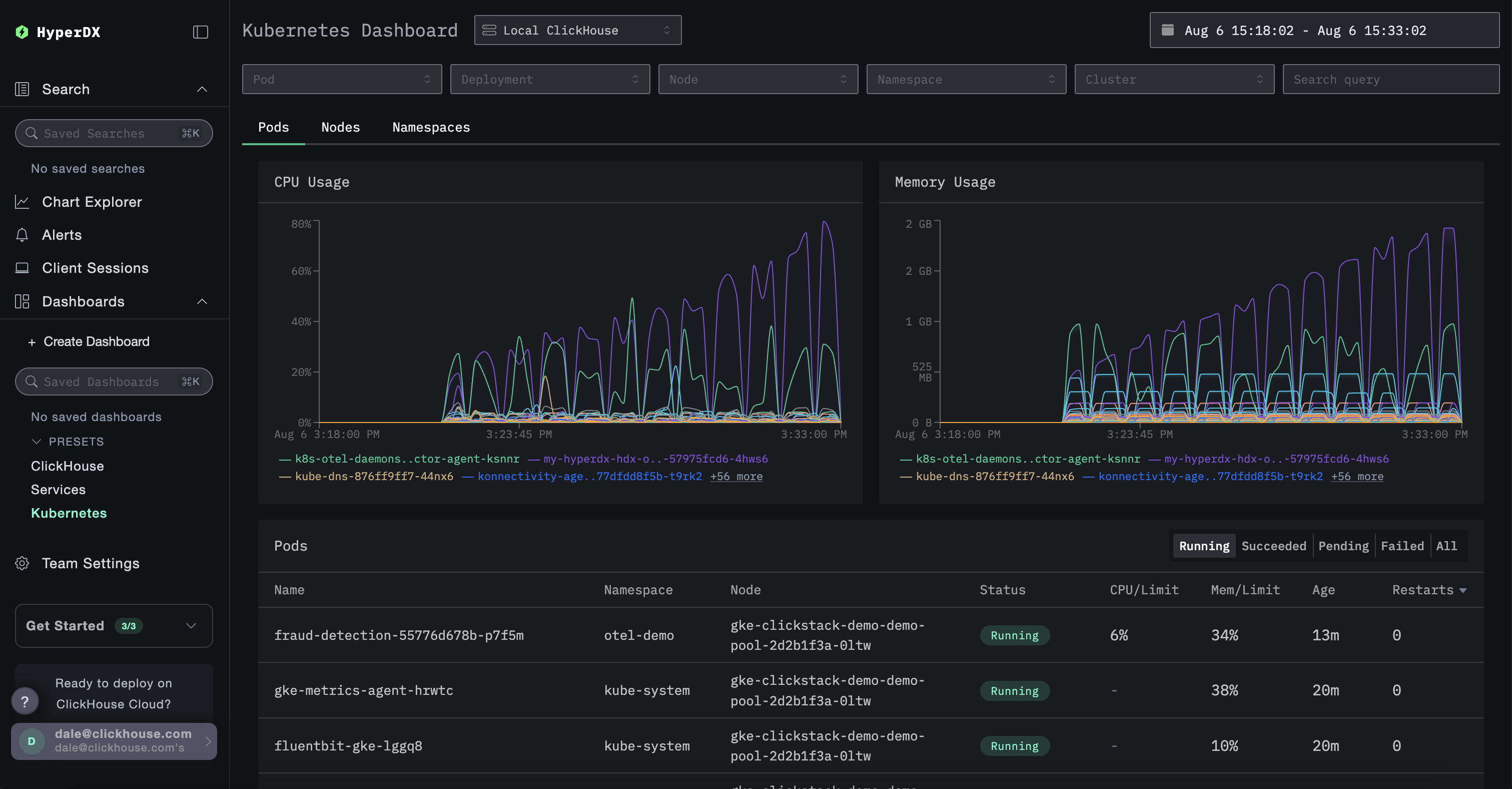
Пользовательские выпадающие фильтры доступны в сохраненных панелях мониторинга. Пример такого подхода см. в панели мониторинга Kubernetes, где есть встроенные выпадающие фильтры для пода, Развертывания, имени узла, Пространства имен и кластера.

Переход к Search через детализацию

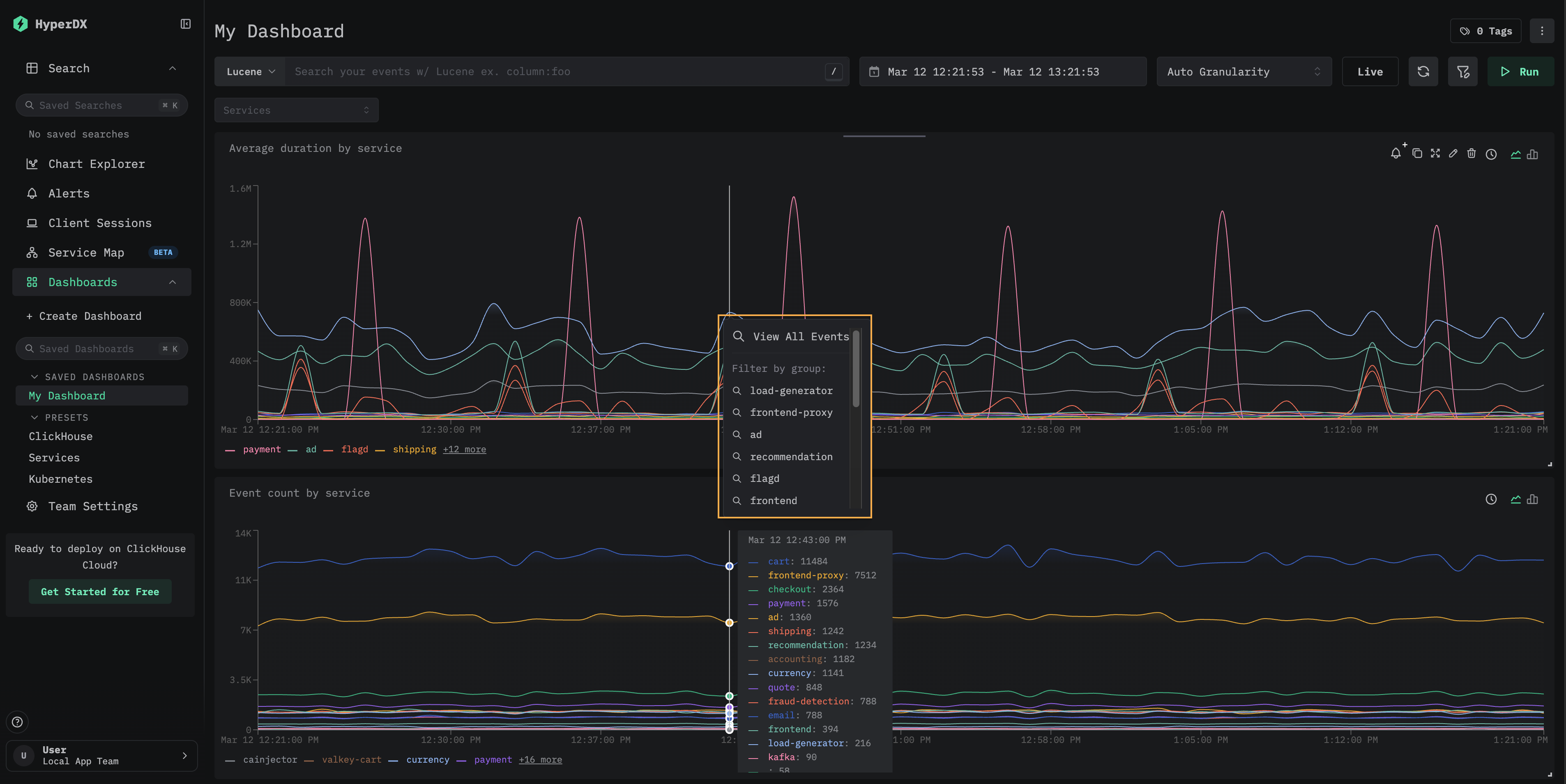
Плитки панели мониторинга поддерживают детализацию с переходом на страницу Search. Нажмите на точку данных на визуализации, чтобы открыть контекстное меню со следующими параметрами:

  • View All Events — переход на страницу Search, где показаны все события из выбранного временного окна.
  • Filter by group — переход на страницу Search с фильтрацией по конкретной серии.
Контекстное меню детализации с параметрами View All Events и Filter by group

Это полезно при анализе отдельных всплесков или аномалий, замеченных на панели мониторинга: вы можете быстро перейти от агрегированного представления к лежащим в его основе отдельным событиям.

Пресеты

HyperDX разворачивается с преднастроенными дашбордами.

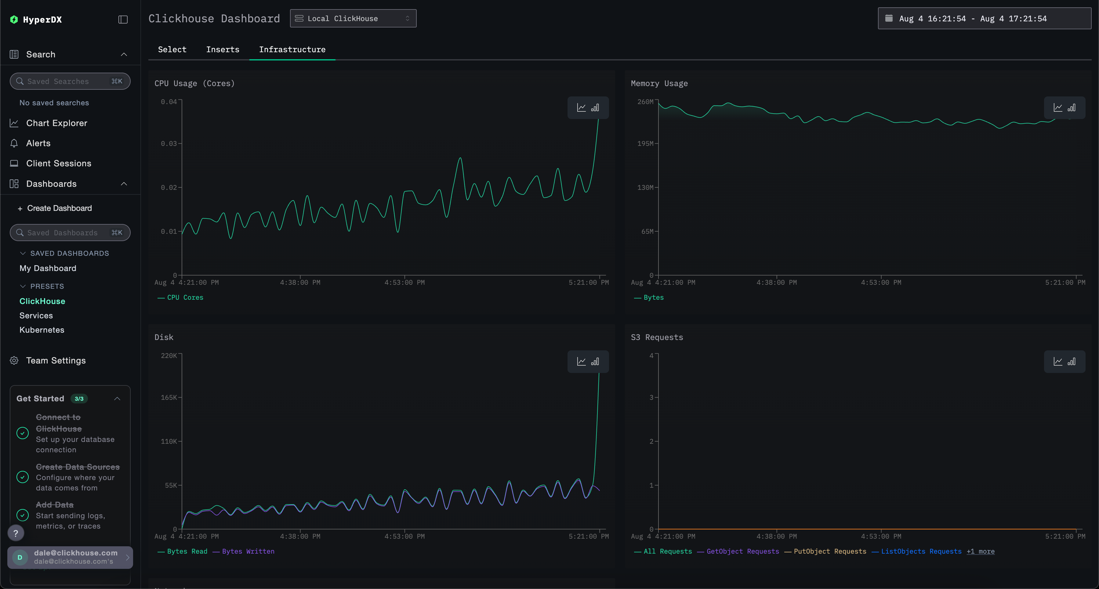
Дашборд ClickHouse

Этот дашборд содержит визуализации для мониторинга ClickHouse. Чтобы перейти к этому дашборду, выберите его в левом меню.

Дашборд ClickHouse

В этом дашборде используются вкладки для раздельного мониторинга Selects, Inserts и ClickHouse Infrastructure.

Необходимый доступ к системным таблицам

Этот дашборд выполняет запросы к системным таблицам ClickHouse для отображения ключевых метрик. Требуются следующие привилегии:

GRANT SHOW COLUMNS, SELECT(CurrentMetric_MemoryTracking, CurrentMetric_S3Requests, ProfileEvent_OSCPUVirtualTimeMicroseconds, ProfileEvent_OSReadChars, ProfileEvent_OSWriteChars, ProfileEvent_S3GetObject, ProfileEvent_S3ListObjects, ProfileEvent_S3PutObject, ProfileEvent_S3UploadPart, event_time) ON system.metric_log

GRANT SHOW COLUMNS, SELECT(active, database, partition, rows, table) ON system.parts

GRANT SHOW COLUMNS, SELECT(event_date, event_time, memory_usage, normalized_query_hash, query, query_duration_ms, query_kind, read_rows, tables, type, written_bytes, written_rows) ON system.query_log

GRANT SHOW COLUMNS, SELECT(event_date, event_time, hostname, metric, value) ON system.transposed_metric_log

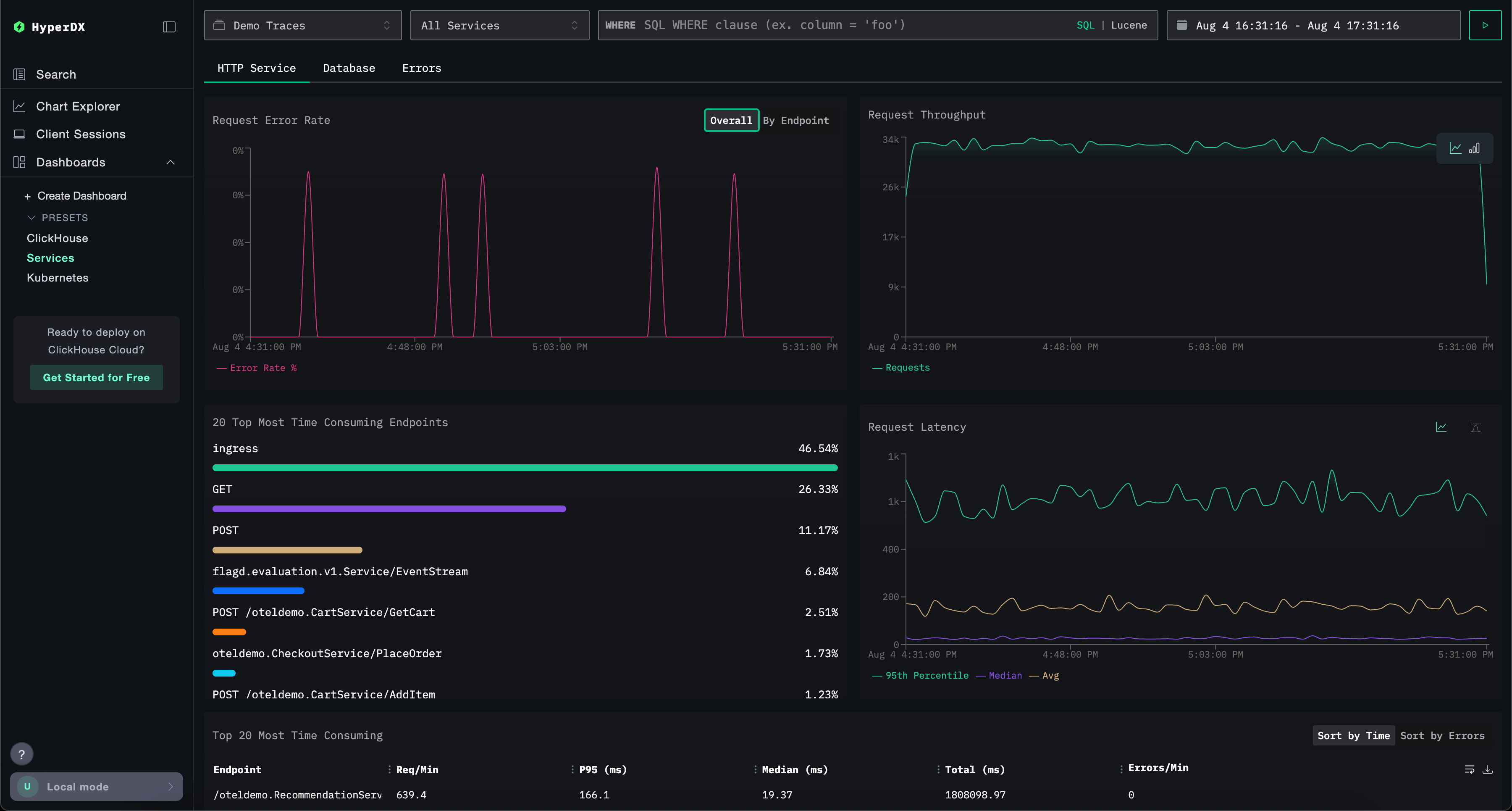
Панель мониторинга Services

Панель мониторинга Services отображает активные в данный момент сервисы на основе данных трейсов. Для этого необходимо собрать трейсы и настроить корректный источник данных Traces.

Имена сервисов автоматически определяются из данных трейсов, при этом используется набор преднастроенных визуализаций, сгруппированных по трём вкладкам: HTTP Services, Database и Errors.

Визуализации можно фильтровать с использованием синтаксиса Lucene или SQL, а временной интервал можно изменять для более детального анализа.

Сервисы ClickHouse

Панель Kubernetes

Эта панель позволяет вам исследовать события Kubernetes, собранные с помощью OpenTelemetry. Она предоставляет расширенные возможности фильтрации: можно отфильтровывать события по поду Kubernetes, развертыванию, имени узла, пространству имен и кластеру, а также выполнять полнотекстовый поиск.

Данные Kubernetes сгруппированы на трех вкладках для удобной навигации: Поды, Узлы и Пространства имен.

ClickHouse kubernetes