Поиск в ClickStack и Elastic
Поиск в ClickStack и Elastic
ClickHouse — это нативный SQL-движок, изначально спроектированный для высокопроизводительных аналитических нагрузок. В отличие от него, Elasticsearch предоставляет SQL-подобный интерфейс, который транслирует SQL в базовый Elasticsearch query DSL — то есть SQL не является для него языком первого класса, и функциональный паритет ограничен.
ClickHouse не только полностью поддерживает SQL, но и расширяет его набором функций, ориентированных на обсервабилити, таких как argMax, histogram и quantileTiming, которые упрощают выполнение запросов к структурированным логам, метрикам и трейсам.
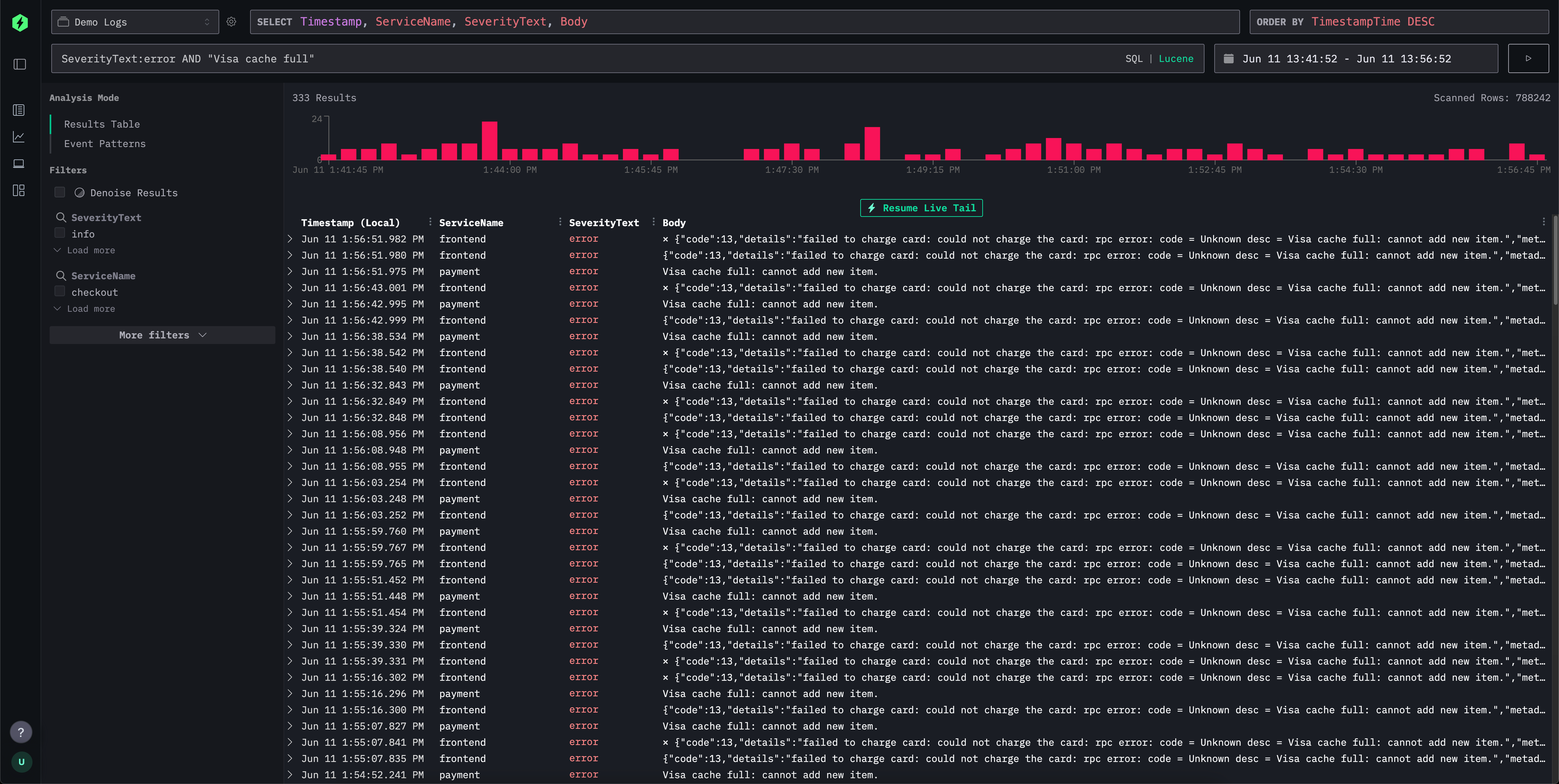
Для простой работы с логами и трейсами интерфейс ClickStack (HyperDX) предоставляет синтаксис в стиле Lucene для интуитивно понятной текстовой фильтрации по запросам вида поле-значение, диапазонам, шаблонам с подстановками (wildcards) и другим условиям. Это сопоставимо с синтаксисом Lucene в Elasticsearch и элементами Kibana Query Language.

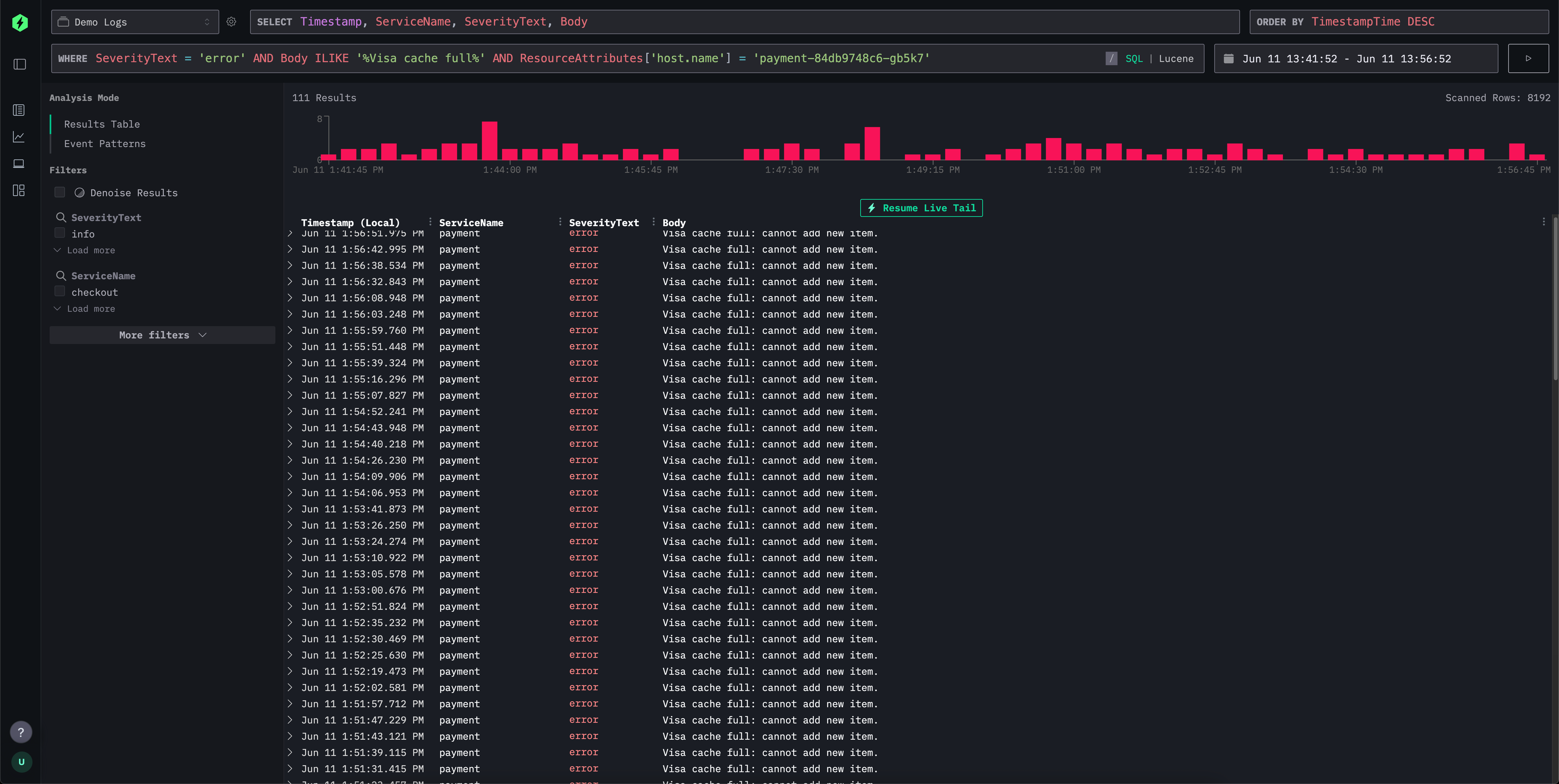
Интерфейс поиска поддерживает этот привычный синтаксис, но «за кулисами» транслирует его в эффективные выражения SQL WHERE, делая работу привычной для пользователей Kibana и при этом позволяя использовать мощь SQL при необходимости. Это даёт вам возможность задействовать весь спектр функций строкового поиска, функций сходства и функций работы с датой и временем в ClickHouse.

Ниже мы сравниваем языки запросов в стиле Lucene в ClickStack и Elasticsearch.
Синтаксис поиска ClickStack vs Elasticsearch query string
И ClickStack, и Elasticsearch предоставляют гибкие языки запросов для интуитивной фильтрации логов и трассировок. Хотя query string в Elasticsearch тесно интегрирован с его DSL и движком индексирования, ClickStack поддерживает синтаксис, вдохновлённый Lucene, который под капотом транслируется в ClickHouse SQL. В таблице ниже показано, как распространённые шаблоны поиска работают в обеих системах, с акцентом на сходство синтаксиса и различия в выполнении на стороне бэкенда.
| Feature | ClickStack Syntax | Elasticsearch Syntax | Comments |
|---|---|---|---|
| Free text search | error | error | Совпадения по всем индексированным полям; в ClickStack это переписывается в SQL-запрос по нескольким полям с использованием ILIKE. |
| Field match | level:error | level:error | Идентичный синтаксис. ClickStack сопоставляет точные значения полей в ClickHouse. |
| Phrase search | "disk full" | "disk full" | Заключённый в кавычки текст соответствует точной последовательности; ClickHouse использует сравнение строк на равенство или ILIKE. |
| Field phrase match | message:"disk full" | message:"disk full" | Транслируется в SQL ILIKE или точное совпадение. |
| OR conditions | error OR warning | error OR warning | Логическое ИЛИ терминов; обе системы нативно поддерживают это. |
| AND conditions | error AND db | error AND db | Обе системы транслируют в пересечение; различий в пользовательском синтаксисе нет. |
| Negation | NOT error or -error | NOT error or -error | Поддерживается одинаково; ClickStack конвертирует в SQL NOT ILIKE. |
| Grouping | (error OR fail) AND db | (error OR fail) AND db | Стандартная булева группировка в обеих системах. |
| Wildcards | error* or *fail* | error*, *fail* | ClickStack поддерживает начальные и конечные подстановочные символы; в Elasticsearch начальные подстановки по умолчанию отключены из соображений производительности. Подстановки внутри термов не поддерживаются, например f*ail. Подстановки должны применяться вместе с указанием поля. |
| Ranges (numeric/date) | duration:[100 TO 200] | duration:[100 TO 200] | ClickStack использует SQL BETWEEN; Elasticsearch разворачивает в диапазонные запросы. Неограниченные * в диапазонах не поддерживаются, например duration:[100 TO *]. При необходимости используйте Unbounded ranges ниже. |
| Unbounded ranges (numeric/date) | duration:>10 or duration:>=10 | duration:>10 or duration:>=10 | ClickStack использует стандартные SQL-операторы. |
| Inclusive/exclusive | duration:{100 TO 200} (exclusive) | Same | Фигурные скобки обозначают исключающие границы. * в диапазонах не поддерживается, например duration:[100 TO *]. |
| Exists check | N/A | _exists_:user or field:* | _exists_ не поддерживается. Используйте LogAttributes.log.file.path: * для столбцов типа Map, например LogAttributes. Для корневых столбцов требуется их существование, и они будут иметь значение по умолчанию, если не были включены в событие. Для поиска значений по умолчанию или отсутствующих столбцов используйте тот же синтаксис, что и в Elasticsearch: ServiceName:* или ServiceName != ''. |
| Regex | match function | name:/joh?n(ath[oa]n)/ | В настоящее время не поддерживается в синтаксисе Lucene. Вы можете использовать SQL и функцию match или другие функции поиска по строкам. |
| Fuzzy match | editDistance('quikc', field) = 1 | quikc~ | В настоящее время не поддерживается в синтаксисе Lucene. В SQL можно использовать функции расстояния, например editDistance('rror', SeverityText) = 1, или другие функции сходства. |
| Proximity search | Not supported | "fox quick"~5 | В настоящее время не поддерживается в синтаксисе Lucene. |
| Boosting | quick^2 fox | quick^2 fox | В настоящее время не поддерживается в ClickStack. |
| Field wildcard | service.*:error | service.*:error | В настоящее время не поддерживается в ClickStack. |
| Escaped special chars | Escape reserved characters with \ | Same | Для зарезервированных символов требуется экранирование. |
Отличия между существующими и отсутствующими значениями
В отличие от Elasticsearch, где поле может быть полностью опущено в событии и, следовательно, действительно «не существовать», в ClickHouse требуется наличие всех столбцов, определённых в схеме таблицы. Если поле не указано в событии при вставке:
- Для полей типа
Nullableему будет присвоено значениеNULL. - Для полей, не допускающих
NULL(это поведение по умолчанию), оно будет заполнено значением по умолчанию (часто пустой строкой, 0 или эквивалентом).
В ClickStack мы используем второй вариант, так как тип Nullable не рекомендуется.
Такое поведение означает, что проверка, «существует» ли поле в смысле Elasticsearch, напрямую не поддерживается.
Вместо этого вы можете использовать field:* или field != '' для проверки наличия непустого значения. Таким образом, невозможно различить действительно отсутствующие и явно пустые поля.
На практике это различие редко приводит к проблемам для сценариев обсервабилити, но его важно учитывать при переносе запросов между системами.