Text-to-Chart
Функция Text-to-Chart в ClickStack позволяет создавать визуализации, описывая простым текстом, что вы хотите увидеть. Вместо того чтобы вручную выбирать метрики, фильтры и поля группировки, вы можете ввести запрос, например "доли ошибок по сервисам за последние 24 часа", и ClickStack автоматически сгенерирует соответствующий график.
Эта функция использует большую языковую модель (LLM), чтобы преобразовать ваш текстовый запрос в запрос, а затем построить визуализацию в Chart Explorer. Она работает с любым настроенным источником данных.
Предварительные требования
Для Text-to-Chart требуется API-ключ Anthropic. При запуске ClickStack задайте переменную среды ANTHROPIC_API_KEY.
Для open-source-развертываний передайте ключ через переменную среды. Способ зависит от типа развертывания:
- Docker (All-in-One или локальный режим)
- Docker (только HyperDX)
- Docker Compose
- Helm
Добавьте переменную в файл .env или задайте её непосредственно в docker-compose.yaml:
Передайте ключ с помощью --set:
Использование Text-to-Chart
Перейдите в Chart Explorer
Выберите Chart Explorer в левом меню HyperDX.
Выберите источник данных
Выберите источник данных, который хотите визуализировать, — например, Logs, Traces или Metrics.

Введите текстовый запрос
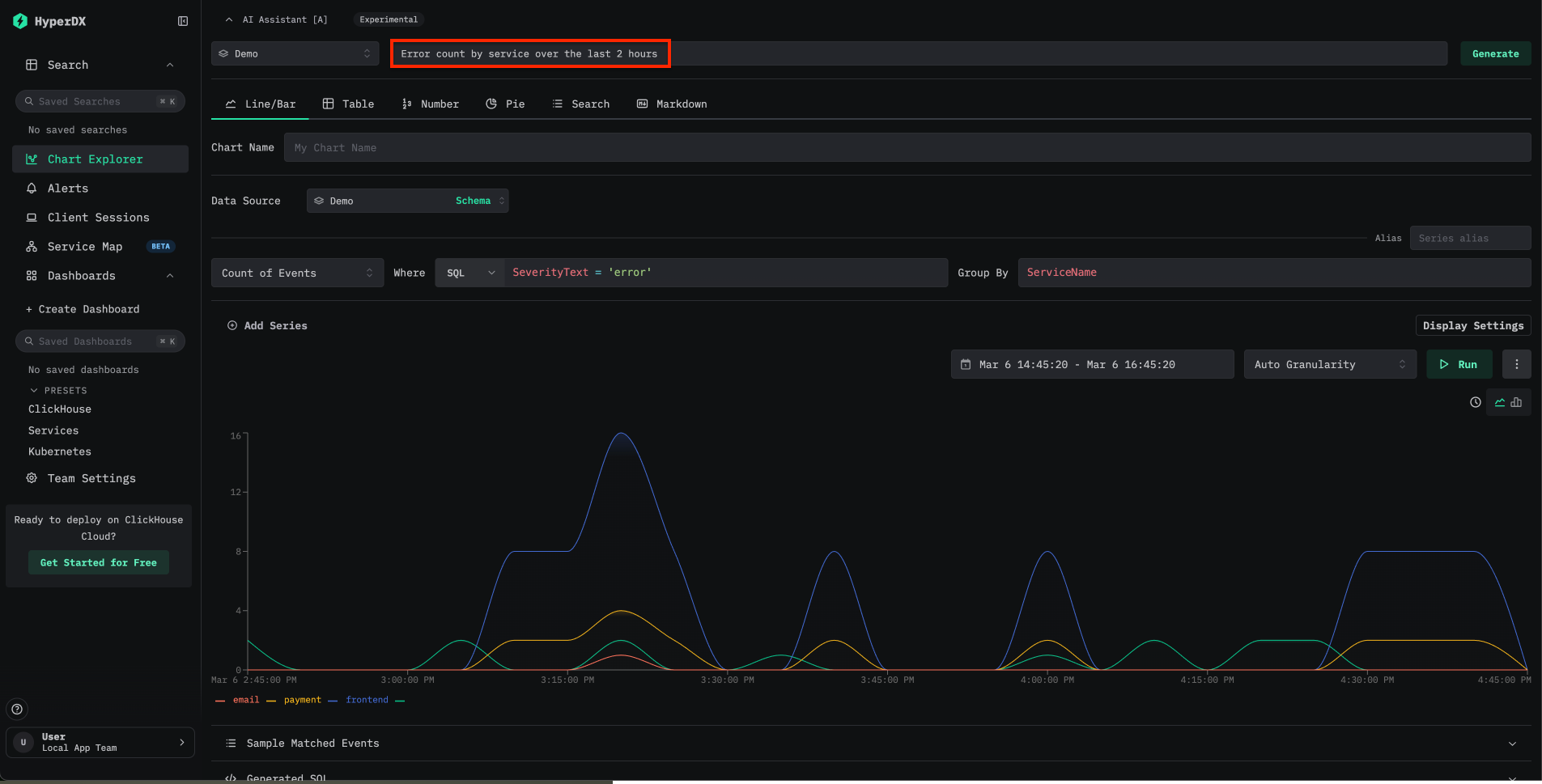
В верхней части Chart Explorer найдите поле ввода AI Assistant. Введите на естественном языке описание диаграммы, которую хотите создать. Например:
Show error rates by service over the last 24 hoursLatency breakdown by endpointCount of events over time grouped by severity
ClickStack преобразует запрос в запрос и автоматически строит визуализацию.

Тестирование на демо-данных
Самый быстрый способ опробовать Text-to-Chart — использовать Docker-образ Local Mode и удаленный набор демо-данных:
Перейдите по адресу localhost:8080. Чтобы подключиться к демо-данным, откройте Team Settings и создайте новое подключение со следующими параметрами:
- Connection Name:
Demo - Host:
https://sql-clickhouse.clickhouse.com - Username:
otel_demo - Password: оставьте пустым

Затем настройте каждый источник — Logs, Traces, Metrics и Sessions — на использование базы данных otel_v2. Подробные инструкции по настройке источников см. в руководстве по удалённому демо-набору данных.
После подключения откройте Chart Explorer и попробуйте запросы к доступным логам, трейсам и метрикам.
Примеры запросов
Следующие запросы демонстрируют распространённые сценарии использования при работе с данными обсервабилити:
| Запрос | Источник данных | Описание |
|---|---|---|
Error count by service over time | Логи | Отображает частоту ошибок по сервисам с течением времени |
Average request duration grouped by endpoint | Трейсы | Показывает паттерны задержки для каждого эндпоинта |
P99 latency by service | Трейсы | Помогает выявить хвостовую задержку по сервисам |
Count of 5xx status codes over the last 6 hours | Логи | Отслеживает динамику серверных ошибок |
Запросы могут ссылаться на любой столбец или атрибут, доступный в настроенных источниках данных. Чем конкретнее запрос, тем точнее будет сгенерированная диаграмма.
Ограничения
- Сейчас Text-to-Chart поддерживает Anthropic только в качестве провайдера LLM. Поддержка дополнительных провайдеров, включая OpenAI, планируется в будущих релизах.
- В качестве источников данных поддерживаются только логи и трейсы. Метрики Prometheus пока не поддерживаются.
- Точность диаграммы зависит от ясности запроса и структуры исходных данных. Если сгенерированная диаграмма не соответствует ожиданиям, попробуйте переформулировать запрос или явно указать имена столбцов.
Дополнительные материалы
- От текста к диаграммам: более быстрый способ визуализации в ClickStack — запись в блоге с обзором этой функции
- Панели мониторинга и визуализации — создание диаграмм вручную с помощью Chart Explorer
- Поиск — синтаксис полнотекстового поиска и поиска по свойствам
- Конфигурация — все переменные окружения ClickStack